


PromptLayer – AI Prompt Management & Monitoring Platform
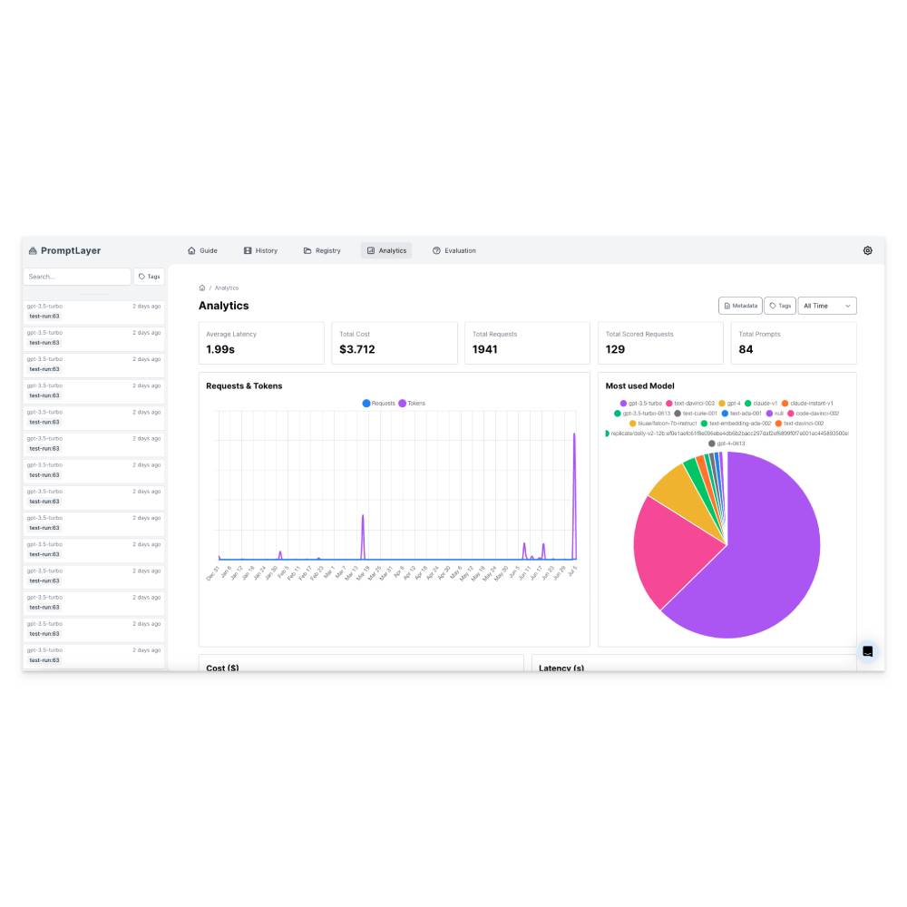
PromptLayer is the first dedicated platform for tracking, versioning, and managing prompts in large language model (LLM) applications. It enables developers, teams, and enterprises to gain visibility into how prompts evolve in production and optimize them for better performance. With PromptLayer, teams can collaborate on prompt engineering, monitor changes, and compare outputs across different versions. Businesses can use it to ensure consistency in AI-powered workflows, while developers can debug and refine prompts faster. Startups can scale AI applications without losing control over prompt quality. Researchers can benchmark prompt effectiveness in real-world scenarios. Unlike ad-hoc tracking methods, PromptLayer centralizes prompt management in one platform, ensuring accountability and efficiency. By combining monitoring, collaboration, and version control, it makes AI development more transparent, reliable, and scalable for production environments.